How to use Instagram Competitor Analytics
Adding a competitor to your list is very simple, just follow this guide to learn how.
1- From the Content Studio dashboard, head over to analyze section
2- In the left column click on Instagram under competitor analytics

3- This is the competitor analytics dashboard. Click on create new for the new competitor's list.

4- Add a title for your competitor list, now enter your competitor slug or URL from Instagram. You can also remove competitors by clicking the cross button as shown in the image. Click on the continue button and it will create a list for you.

Note: You can add upto 5 competitors
5- You can also edit or delete the competitor list from the dashboard. 
6- From the top, you can select a date range within which you want to see all of your analytics.

7- You can also manage your competitors by adding on deleting them 
8- Now look into the analytics, at first you will be able to see all the different competitors added to your competitor's list and their followers and engagement rates.

9- Under that, you'll be able to see the competitor's performance comparison. If you've any confusion about what these graphs show you can hover over the question mark and it will give you a little description of what each of these graphs shows. This one here shows the followers and engagement rate.

10- After this, we have the competitor's comparative table. It shows you the overall view of:
a- Followers
b- Followers change over time
c- Posts per week that they are publishing, and the change in these posts over time.
d- Their engagement rate by the followers that they have and the change over time.
11- If you select a specific competitor it will show you a more detailed graph.

12- Scrolling down you can see you'll be able to see competitors by total followers vs net change in followers. This graph basically shows you how the competitors are performing over time with relevance to their followers. For example, Coca-Cola has the highest number of followers however there is no follower change in the time range we set.

13- Now next is posting activity by post type and this means that you'll see the post type such as carousel, reels, and images. This is an average overview of which post type is doing better among all. So as seen in the screenshot reels are doing the best with reference to the engagement and as well as the post per week.

14- When we scroll down this graph has narrowed down and is a detailed version of the graph that we saw above which is showing averages. You can further narrow it down based on the reels, carousels, or image posts. For example, let's select the carousel post, it will show how carousel posts are performing by each competitor.

15- Now the next graph is another version of the above graph as you can see this is a bar graph and this is a more numerical graph. You can also select the button in the post and it will show you an ascending and descending order.

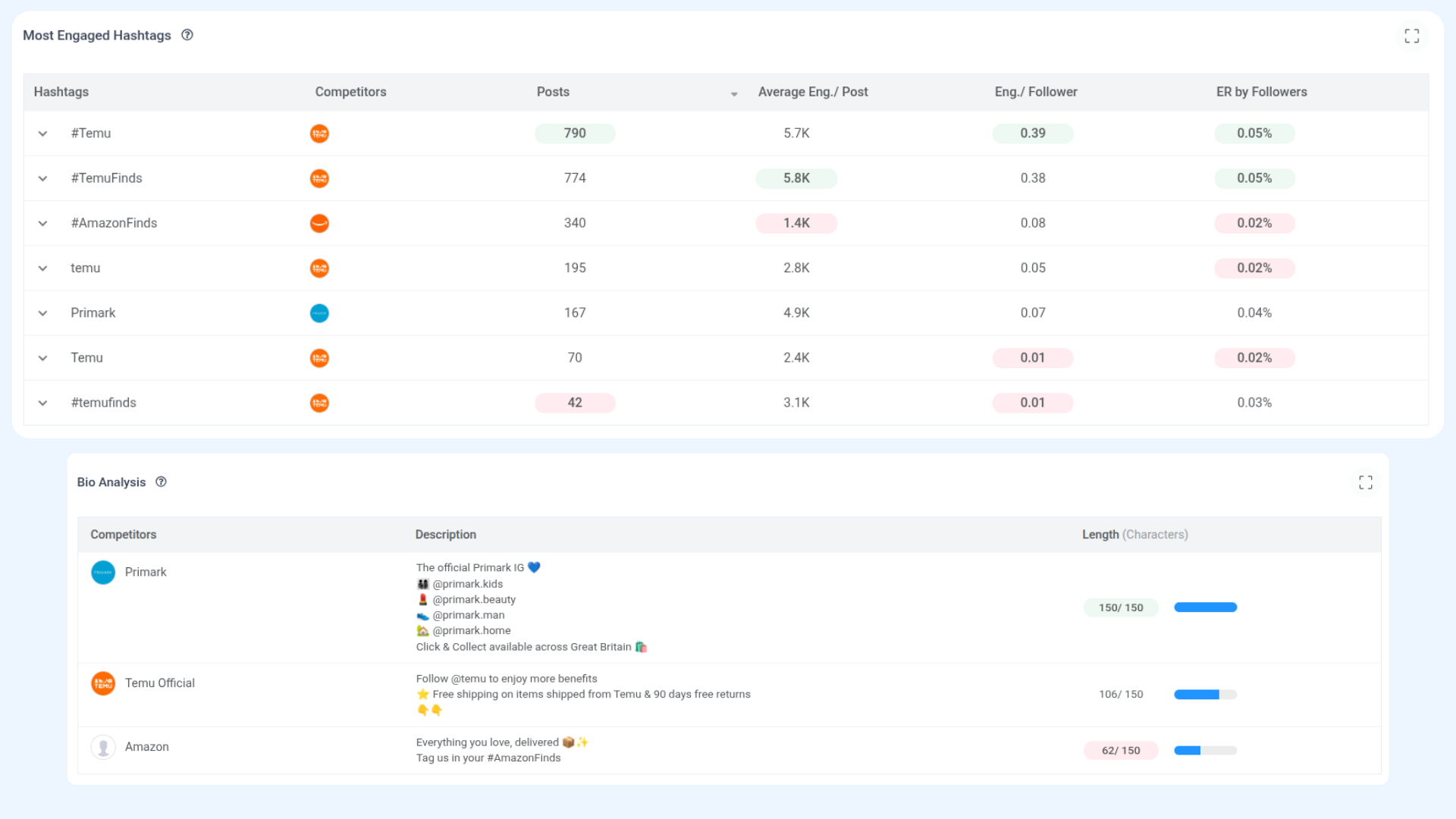
16- After that, we have the most engaged hashtags. You will see the list of hashtags that all of these competitors used or stated here by their competitor types that are using them, the number of posts that you've sent out during this time limit, the engagement per post that has this hashtag, and the engagement per follower.

17- Let's move to bioanalysis. Under bioanalysis, you can see all the competitors, their descriptions, and the number of characters they are using from highest to lowest. so this gives you an idea of how many characters each competitor is using so you can shape your post descriptions accordingly.

18- Scrolling down here are the top-performing posts and the least-performing posts. You can hover over each over each individual one and it will give you a detailed breakdown of the engagement rates, the number of likes, comments, and post types.
19- By clicking on any least performing post, you will be able to see the post itself whether it's reel, image, or carousel. You can also redirect yourself to an Instagram post by clicking the arrow button and it will take you to the post. That's all, this is how competitors' analytics work for Instagram.
